Time Saved
15+ Hours/Week
Eliminate manual competitor analysis and spreadsheet audits.
Turn Traffic Drops Into Growth
Manually auditing pages for EEAT, semantic structure, and AI readiness takes hours per URL. Nuwtonic cuts that to seconds—giving your team a clear, prioritized execution plan to recover rankings and dominate AI search.

We replace fragmented tools and guesswork with a single source of truth for your entire content and SEO team.
Time Saved
15+ Hours/Week
Eliminate manual competitor analysis and spreadsheet audits.
Execution Speed
4x Faster Fixes
Move straight from diagnosis to auto-applied content improvements.
Team Alignment
0 Guesswork
SEO leads, writers, and editors finally work from the same prioritized queue.
Your team doesn't need another tool that just points out problems. You need a system that builds the solution.
Instantly see if a page is failing due to technical debt, missing EEAT signals, or poor Answer Engine Optimization.
Stop paying agencies or wasting internal hours to figure out what competitors are doing. Get instant gap analyses.
Every fix is backed by data, ensuring your team only spends time on updates that actually move the needle.
Discover how Nuwtonic systematically removes friction from your optimization workflow.

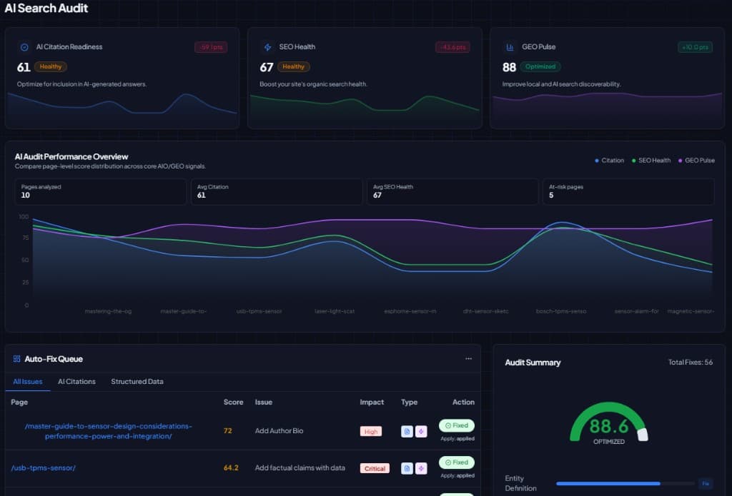
Stop piecing together data from Search Console, crawlers, and content graders.
The Pain
Teams waste hours cross-referencing tools just to decide which page to fix first.
The Solution
A single dashboard instantly scores your AI Citation Readiness, traditional SEO Health, and GEO pulse.
Team Action
Immediately assign the most at-risk pages to your content team.
The ROI
Reclaim 10+ hours a week previously lost to reporting and triage.

Get definitive answers on why search engines and AI models prefer your competitors.
The Pain
Writers blindly rewrite content hoping it improves rankings, wasting time on the wrong fixes.
The Solution
Visual radar charts break down exactly where you lag—whether it's semantic structure, entity clarity, or RAG readiness.
Team Action
Target specific structural weaknesses instead of rewriting entire articles.
The ROI
Higher success rate on content refreshes with zero wasted editorial hours.

Never manually analyze a competitor's heading structure or word count again.
The Pain
Manual SERP analysis is slow, tedious, and outdated the moment you finish it.
The Solution
Instantly see what top-ranking pages have that you don't, paired with a projected score if you close the gap.
Team Action
Hand writers a precise blueprint of the exact sections they need to add.
The ROI
Accelerate brief creation from hours to minutes.

Restructure your content to feed AI models exactly what they want to cite.
The Pain
Your content is comprehensive but buried in long paragraphs that AI tools and Google snippets ignore.
The Solution
Get line-by-line recommendations to add direct answers, comparison tables, and scannable lists.
Team Action
Apply structured quick-answers directly into your existing content.
The ROI
Drastically increase your chances of capturing Zero-Click search traffic and AI citations.

Review and approve AI-generated structural improvements in real-time.
The Pain
Editors don't trust black-box AI tools that overwrite content without transparency.
The Solution
See a live preview of exact content additions—like new specification tables—before they go live.
Team Action
Approve perfect additions in one click, keeping full editorial control.
The ROI
Scale content improvements safely without compromising your brand's voice.

Prove your expertise to algorithms that are obsessed with factual accuracy.
The Pain
Great content gets penalized because algorithms can't easily verify the author's expertise or factual claims.
The Solution
Automatically extract and validate your quotable statements, outbound references, and author credentials.
Team Action
Inject missing citations and expert bylines where the system flags vulnerabilities.
The ROI
Protect your site from helpful content updates by bulletproofing your EEAT signals.

Ensure search engines understand exactly what your page is about.
The Pain
Pages with weak semantic HTML get misunderstood and miscategorized by search crawlers.
The Solution
Get a pass/fail checklist on heading hierarchy, entity definitions, and schema deployment.
Team Action
Fix broken H-tag structures and missing entities with guided prompts.
The ROI
Rapidly improve topical relevance and crawl efficiency.

Turn subjective quality guidelines into a concrete checklist.
The Pain
Teams struggle to translate Google's EEAT guidelines into actionable content updates.
The Solution
A direct comparison against competitors showing exactly what first-hand experience or trust signals you lack.
Team Action
Assign writers to add personal anecdotes, case studies, or expert reviews.
The ROI
Turn generic AI-written articles into highly defensible, expert-led content.

Keep your legal and editorial teams happy with separated manual workflows.
The Pain
Automated tools often break compliance by modifying legal disclaimers or sensitive industry claims.
The Solution
High-risk edits are isolated in a manual review queue, ensuring they are verified by a human.
Team Action
Route sensitive UX and compliance fixes to specialized team members.
The ROI
Zero compliance breaches while maintaining high optimization velocity.

Turn a massive site audit into an organized, trackable sprint.
The Pain
SEO audits usually result in a 200-row spreadsheet that gets ignored by the dev and content teams.
The Solution
A centralized queue shows exactly how many fixes are ready per page and the projected ROI for doing them.
Team Action
Filter by highest projected score and batch-apply safe auto-fixes.
The ROI
Clear the SEO backlog months faster and start seeing traffic recovery sooner.
Automation shouldn't mean losing control. Nuwtonic is designed to keep humans in the loop where it matters most.
On average, a comprehensive page audit (SERP gap analysis, EEAT check, structural review) takes 2-3 hours manually. Nuwtonic runs this in seconds, allowing your team to spend 100% of their time on execution rather than analysis.
Only if you want it to. You can batch-apply low-risk structural fixes, while keeping full approval control over content additions via our Live Preview workflow.
AI models look for highly structured, factual, and easily extractable information. Our AEO (Answer Engine Optimization) module specifically re-structures your content into the formats AI models prefer to cite.
Yes. With clear separation between automated technical fixes and manual compliance reviews, large editorial and SEO teams can collaborate safely without stepping on each other's toes.
Give your team the exact blueprint they need to recover lost traffic, build unshakeable authority, and dominate AI search.